采用压水式反应堆的核电站基本运作原理
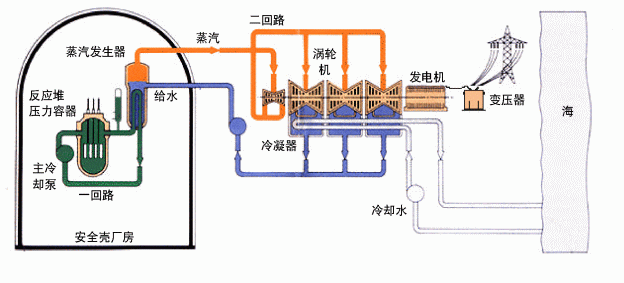
采用压水式反应堆的核电站基本分为「核岛」、「常规岛」和核电站其他部分。由反应堆产生的核能会通过在核岛内的蒸汽发生器产生蒸汽,而「核岛」所供应的蒸汽会推动「常规岛」内的涡轮发电机发电。核电站其他部分则包括站内的辅助设备及附属设施等。
「核岛」内的反应堆会进行核裂变,并产生热力,热力由一回路内的高压水带到蒸汽发生器(即热交换器),蒸汽发生器会将二回路给水转化为约 67巴(或 6 700千帕)的高压蒸汽,再经过蒸气管送到「常规岛」,以推动涡轮发电机。
在「常规岛」内,蒸汽会经过多级涡轮机,然后进入冷凝器。冷凝器再将蒸汽冷却成水,即凝结水(冷凝器的冷却水由泵房以海水泵从海中抽取)。从冷凝器流出的凝结水(即给水)会泵回核岛内的蒸汽发生器,然后再次转化为蒸汽。在这过程中,蒸气会将涡轮发电机作高速转动(广东核电站及岭澳核电站第一期所采用的涡轮发电机的额定转速为每分钟三千转,而岭澳核电站第二期则采用额定转速为每分钟一千五百转的涡轮发电机),从而产生电力及完成整个能源转化过程。

采用压水式反应堆的核电站