採用壓水式反應堆的核電站基本運作原理
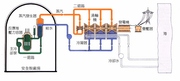
採用壓水式反應堆的核電站基本分為「核島」、「常規島」和核電站其他部分。由反應堆產生的核能會通過在核島內的蒸汽發生器產生蒸汽,而「核島」所供應的蒸汽會推動「常規島」內的渦輪發電機發電。核電站其他部分則包括站內的輔助設備及附屬設施等。
「核島」內的反應堆會進行核裂變,並產生熱力,熱力由一迴路內的高壓水帶到蒸汽發生器(即熱交換器),蒸汽發生器會將二迴路給水轉化為約 67巴(或 6 700千帕)的高壓蒸汽,再經過蒸氣管送到「常規島」,以推動渦輪發電機。
在「常規島」內,蒸汽會經過多級渦輪機,然後進入冷凝器。冷凝器再將蒸汽冷卻成水,即凝結水(冷凝器的冷卻水由泵房以海水泵從海中抽取)。從冷凝器流出的凝結水(即給水)會泵回核島內的蒸汽發生器,然後再次轉化為蒸汽。在這過程中,蒸氣會將渦輪發電機作高速轉動(廣東核電站及嶺澳核電站第一期所採用的渦輪發電機的額定轉速為每分鐘三千轉,而嶺澳核電站第二期則採用額定轉速為每分鐘一千五百轉的渦輪發電機),從而產生電力及完成整個能源轉化過程。

採用壓水式反應堆的核電站





本港天氣
天氣預測
天氣警告
漁民天氣
航運天氣
航空天氣
天氣監測圖像
地理信息系統天氣服務
熱帶氣旋
中國天氣
世界天氣
氣候資料服務
警告及信號資料庫
特殊天氣現象統計資料
每月天氣摘要
氣候變化
厄爾尼諾與拉尼娜
地震
海嘯
潮汐
地磁
太空天氣
天文觀測天氣資訊
互動版太陽路徑圖
天文資料
有趣天文現象
授時服務
曆法
年曆
實時香港輻射水平
認識輻射
輻射監測、評價及防護
環境輻射監測計劃
大亞灣應變計劃
相關網站
學校
旅遊
運動
戶外攝影
社區天氣觀測計劃
長者
觀星
天文台之友
小小天文台
教育資源
360 漫遊天文台
「度天」賞雲
國際雲圖(簡體中文)
天文台全方位遊
公眾課程及活動
訂閱電子通訊
研究論壇
刊物
國際原子能機構
臨近預報區域專業氣象中心(英文)
亞洲航空氣象中心
社交媒體
新聞公報
最新消息
天文台最新動態
立法會答問
天文台網誌
天氣隨筆
天氣廣播站
氣象冷知識
新聞發佈會
有關熱帶氣旋的廣播
天文台消息
職位空缺
招標公布
應用程式
個人版網站
天氣精靈
文字版本
RSS天氣資訊頻道
有聲網頁
表格
開放數據集
天文台部門短片
抱負和使命
組織結構
品質管理
香港天文台 - 香港便覽
香港天文台2024
服務概覽
天文台綱領範圍
香港天文台的歷史
事業@香港天文台
瀏覽數字











